Menos
Tiempo facturacion
La agencia paso de gestionar facturas manualmente en hojas de calculo a un flujo profesional con series por linea de servicio, plantillas de marca, control de cobros y cumplimiento VeriFactu automatico.

Menos
Tiempo facturacion
3
Lineas de servicio
< 1 hora
Cierre mensual
100%
Cumplimiento VeriFactu
Axiomaprint gestionaba tres lineas de negocio (diseño grafico, imprenta digital y marketing digital) con facturacion dispersa en hojas de calculo. El seguimiento de cobros era manual, los presupuestos no se convertian en facturas automaticamente y cada cierre mensual requeria horas de recopilacion de documentos para la asesoria. Ademas, con la llegada de VeriFactu, necesitaban un software certificado antes de 2027.
Implantacion de Factuarea con series de numeracion independientes para cada linea de servicio, catalogo de servicios con precios e impuestos preconfigurados, plantillas PDF con identidad corporativa de Axiomaprint, conversion de presupuestos a factura en un clic, panel de vencimientos y cobros pendientes, y activacion del modulo VeriFactu para envio automatico a la AEAT.
“Factuarea nos permitio profesionalizar la facturacion de las tres lineas de negocio sin complicaciones. Ahora cada proyecto tiene su presupuesto, su factura y su seguimiento de cobro en un solo sitio.”
Las herramientas que Axiomaprint utiliza en su dia a dia para gestionar la facturacion de su negocio.
Asi fue el proceso de puesta en marcha de Factuarea en Axiomaprint.
Analisis de las tres lineas de servicio. Creacion de series de numeracion, catalogo de servicios e importacion de clientes existentes.
Diseño de plantillas PDF con identidad Axiomaprint. Pruebas de emision por cada linea de servicio y validacion con asesoria.
Migracion de presupuestos y facturas pendientes. Formacion del equipo en el flujo completo: presupuesto, factura, cobro.
Activacion del modulo VeriFactu, primer envio a la AEAT y monitorizacion del primer cierre mensual con Factuarea.
Impacto real en la operacion diaria de Axiomaprint.
Reduccion del 70% del tiempo dedicado a emision y seguimiento de facturas.
Cobros pendientes visibles por cliente, proyecto y linea de servicio.
Cierre mensual en menos de 1 hora con documentacion centralizada para asesoria.
Presupuestos convertidos a factura sin recapturar datos ni duplicar trabajo.
Cumplimiento VeriFactu asegurado sin coste adicional ni configuracion manual.
Plantillas PDF profesionales con la marca Axiomaprint en cada documento.
Capturas reales del panel de control y los flujos operativos del cliente.

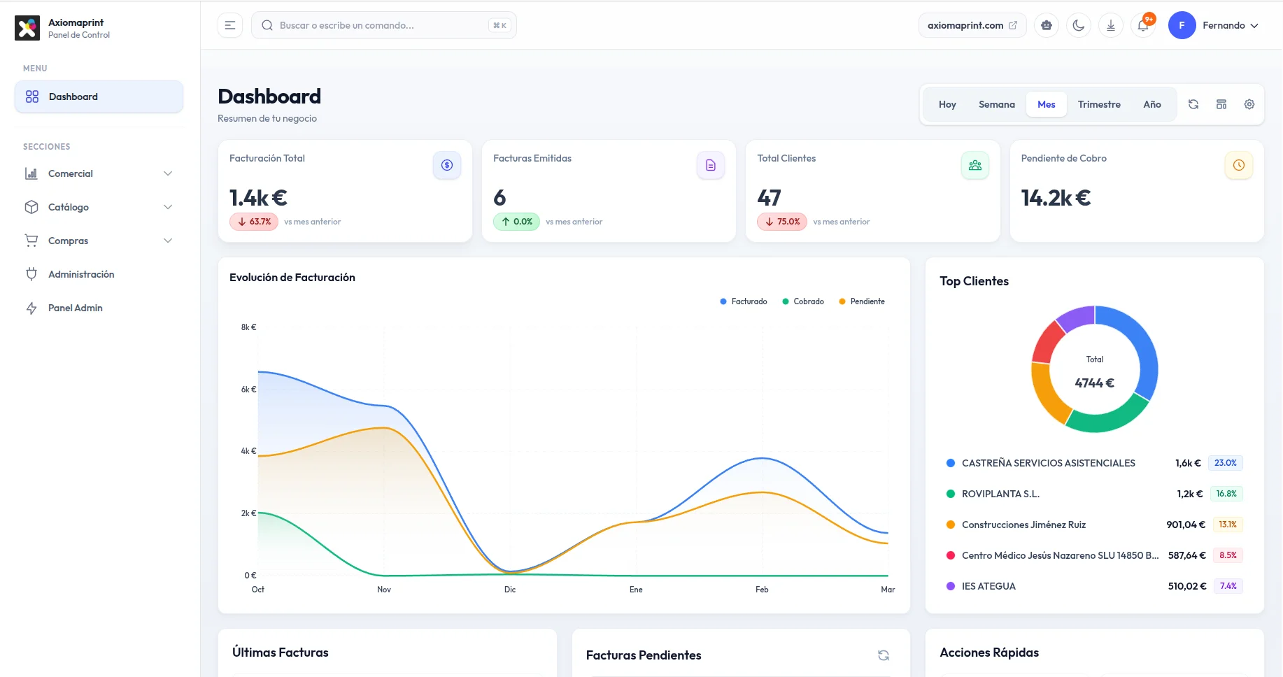
Dashboard con resumen de facturacion, cobros pendientes, evolucion mensual y ranking de clientes.

Emision de factura con datos de cliente, lineas de producto y vista previa PDF en tiempo real.
¿Quieres resultados similares?
Crea tu cuenta gratuita y configura tu facturacion en minutos. Sin compromiso, sin tarjeta de credito.